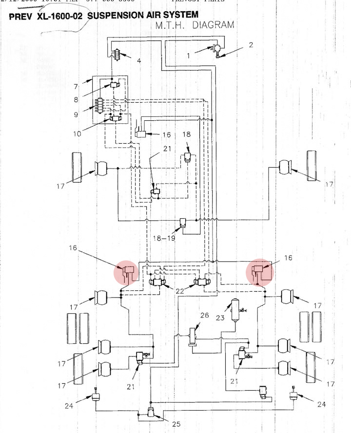
Schematic

Ride Height Valves

PREVOMAN.COM